建筑施工
秦恒建设:建筑施工企业打造业财一体化数字化管理平台
通过云链PaaS-EPMS工程项目管理系统,实现秦恒建设项目全周期管理及项目材料、分包、费用、劳务等各项成本的精准管控,并与财务系统无缝集成,实现数据双向读取及凭证推送,成功打造业财一体化管理平台。
客户背景
秦恒建设科技有限公司成立于2007年,注册资金20265万,是集科技研发、生产制造、工程运营、能源管理全流程闭环系统的“高新技术企业”。作为全国百强企业,业务已实现全国网络区域布局,并在全国多地设立产业园区。通过长期与TOP客户的战略合作,年度运营节能建筑总面积突破1000万m²。
云链价值
通过云链PaaS-EPMS工程项目管理系统,实现秦恒建设项目全周期管理及项目材料、分包、费用、劳务等各项成本的精准管控,并与财务系统无缝集成,实现数据双向读取及凭证推送,成功打造业财一体化管理平台。
成功故事
  • 1、系统总体介绍
    云链团队为秦恒建设科技有限公司(以下简称“秦恒建设”)设计打造的建筑施工项目全周期管理系统,是典型的业财一体化管理平台。在需求调研阶段已明确云链作为业务系统,需包含项目售前客户及商机、投标、合同、收款等,项目中期合同执行、材料、采购、分包、劳务、联合施工、产值、供应商、付款等,项目后期结算、统计等,以及全过程风险预警、流程审批等项目360度可视化管控功能,同时完全承接与其正在使用的财务系统(用友)集成开发工作。云链团队根据需求调研成果,设计完善系统架构并成功落地实施,实现业财一体化平台构建。
  • 2、系统主要功能点
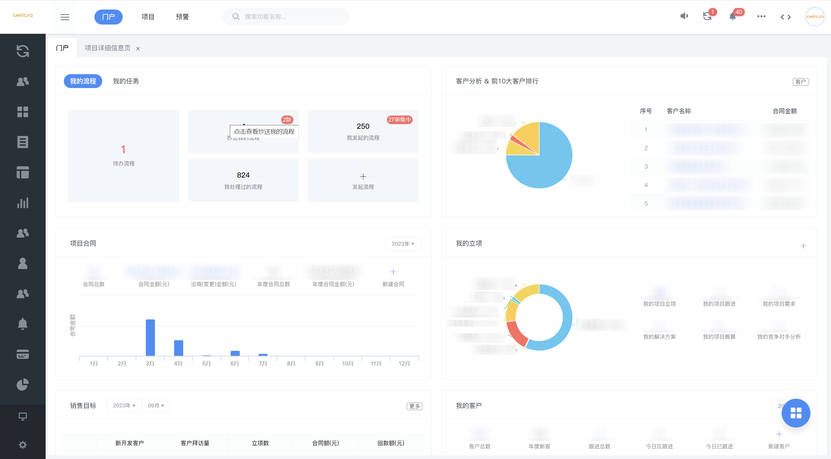
    • 2.1、业财一体化平台,构建企业360度全局视图:
      云链PaaS在业务系统搭建完成后,通过API接口开发无缝集成秦恒建设使用的财务系统(用友),彻底打通系统壁垒,实现客户、合同、材料、采购、劳务、分包、费用、供应商等数据的双向读取,并在业务系统生成凭证自动推送财务系统,打造秦恒建设业财一体化平台,全面构建企业管理全局视角。
    • 2.2、预算控成本,精细化、透明化管控成本:
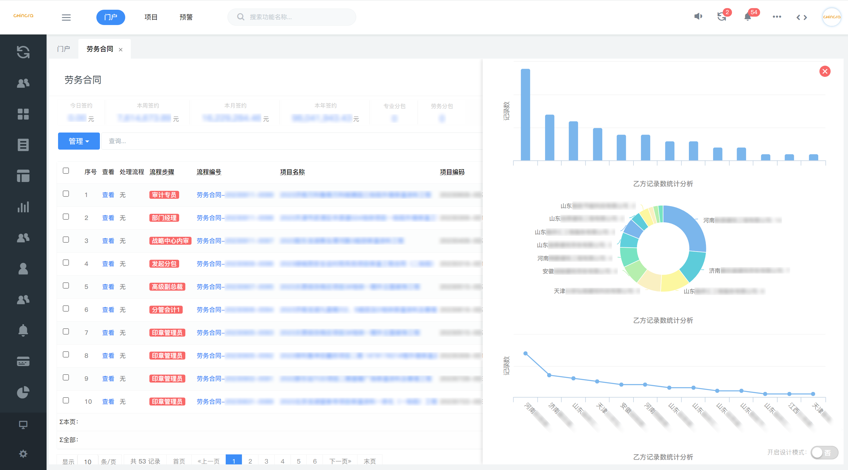
      秦恒建设对于项目实施过程的管理中,尤其重视对各项成本支出的管控。结合秦恒建设项目管理特点,云链团队对工程项目管理系统的预算功能进行了个性化改造,精简预算项的同时,单独加入劳务预算管控,最终实现更契合秦恒建设项目管理习惯的预算控成本模式。通过系统智能化管控项目材料、分包、人工、费用等成本的,精细化管理每一项预算,可视化管控每一笔支出,有效杜绝成本浪费、降低成本、从而有效提升利润率。
    • 2.3、规范化的统一管理,内外部高效协同:
      针对建筑施工项目管理涉及到甲方、材料供应商、劳务工人、班组、合同、收款、付款等多方业务流程及数据特点,云链团队通过深度需求调研整体梳理业务线上所有流程、权限、岗位职责等报告,打造项目全周期数字化管理平台,实现项目全过程规范化、标准化管理,促进内外部协同效率。
    • 2.4、智能BI报表,实时更新、精准统计关键数据:
      对于传统管理方式导致的数据分析及风险管控方面的弊端,平台内置智能BI报表核心引擎及风险预警设置,可实时自动更新同步数据、自动生成合同回款、付款、项目成本利润等关键数据统计报表,并智能预警项目各阶段风险状态。
获取完整解决方案
相关案例推荐
即刻体验,开启企业数字化转型升级
电话咨询
预约演示
微信咨询